BTC/HKD-0.61%
ETH/HKD-1.18%
LTC/HKD+1.66%
ADA/HKD-1.26%
SOL/HKD+1.33%
XRP/HKD-0.59%撰文:Kyle Waters、 Matías Andrade、 Nate Maddrey
編譯:aididiajp.eth,Foresight News
以太坊成功達到執行層 EL 合并的總終端難度 TTD,期間沒有中斷。
區塊生產成功傳遞到共識層 CL 的驗證者,沒有任何異常問題。
驗證者在 CL 上的運行時間接近完美,同時合并之后的前兩個關鍵時期(每時期 32 slots)中只有一個錯誤 slots。網絡以足夠的參與率實現了預期的最終確定性。
網絡正常運行,驗證者正在生產區塊,目前一切保持穩定。
雖然合并以平穩的方式成功執行,但需要注意的是驗證者為了在 EL 上接受優先費用,可能錯誤地配置其地址,也有可能出現驗證者對同一卡 slot 行兩次證明的可能。
通過Frax Finance質押的以太坊已超12萬枚:金色財經報道,通過 Frax Finance 推出的流動性質押產品質押的以太坊已超 12 萬枚,當前共發行約 120,960 枚 frxETH,價值約 2.17 億美元。[2023/3/20 13:14:40]
以太坊經典 ETC 的哈希率在合并之后立即暴漲,一些 GPU 礦工轉移到了 ETC 網絡進行挖礦。
東部時間凌晨 2:43 分,15537393 區塊挖出代表著以太坊工作量證明時代的結束,同時開啟了權益證明的新時代。在沒有停機的情況下,短短 12 秒,以太坊區塊生產成功從運行硬件的全球礦工群體轉變為全球持有 ETH 的驗證者群體。在這個特別的更新中,我們分享了合并時看到的情況。

以太坊2.0合約質押數量達1296萬 ETH:金色財經報道,Watcher.Guru在社交媒體上表示,當前以太坊2.0合約質押數量達12,960,117 ETH,價值約(157億美元)。[2022/6/27 1:33:20]
合并第一步,就是達到 Total Terminal Difficulty (TTD)。在工作量證明的最后一天,哈希值略有下降,但仍保持穩定,并足以將 TTD 在我們預期的時間內順利完成。盡管 Coin Metrics 的FARUM在合并之前的 2 個小時內檢測到了 6 次重組,f2Pool 在高度15537393開采了最后一個 PoW 區塊。
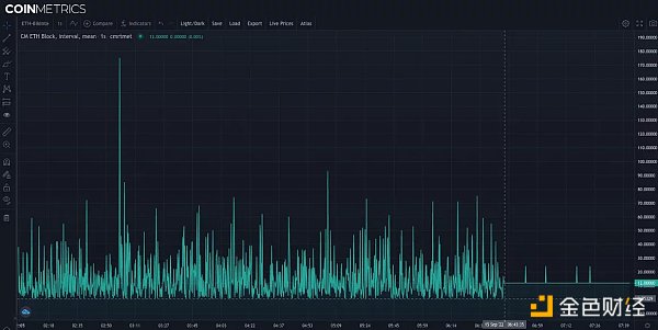
我們構建了可視化的圖表來監控達到 TTD 之后的網絡健康狀況,進而可以直接從 Lighthouse 節點提取共識層(也稱為信標鏈)。該圖表顯示了 CL 上 epoch 的 slot 狀態(一個 epoch 由 32 個 slot 組成,持續時間為 12 秒,其中一個區塊可以由隨機選擇的驗證者提出)。綠色的插槽代表驗證者成功提出了一個區塊,而紅色的插槽表示缺少一個區塊。出現紅色的插槽通常是由于驗證者停機或錯誤配置的客戶端。存在一個錯誤的插槽是正常的,但如果錯誤急劇增加就可能代表網絡問題。9 月 6 號在Bellatrix 硬分叉期間就出現過錯誤插槽比例短暫飆升的情況,這是合并時需要密切關注的事情。
以太坊基金會2021年下半年累計向生態組織資助1382萬美元:2月20日消息,以太坊基金會在官方博客公布了2021年下半年的資助項目詳情,其中第三季度向DAO Drops、Zero MEV等項目累計資助299萬美元,第四季度向L2BEAT、EthStaker等項目累計資助1083萬美元,兩個季度合計資助1382萬美元。[2022/2/21 10:04:36]

因此,合并的成功意味著提議區塊的高占比,只存在極少的錯誤 slot,這也是我們所觀察到的。合并過程中,epochs 146,875 的 4,700,013 處,在隨后的兩個時期中只有一個錯誤的時隙,但這兩個時期也被至少三分之二的網絡成功證明。然后在 13 分鐘之后,區塊提議結束,標志著合并完成。
以太坊開發者:以太坊合并后能源消耗量將減少99.95%以上:以太坊開發者Carl Beek發推表示:根據我(非常保守)的計算,以太坊合并后能源消耗量將減少99.95%以上。另外他放上ETH PoS、ETH PoW和比特幣交易耗能的比較。[2021/5/18 22:16:08]
這意味著大多數驗證者的節點都已經成功接入,并為合并做好了準備。如上圖底部所示,slot 4700112 的快照,我們確定合并成功完成,來自 EL 用戶交易的「執行負載」添加到信標鏈中。
截至 epoch 146,968(美國東部時間 9 月 15 日中午),錯誤的 slot 比率與合并前大致相同,即出現極少錯誤的 slot 屬于正常現象。

動態 | 以太坊研發人員更新ETH 2.0開發進展:12月3日,以太坊2.0的構建團隊Prysmatic Labs研發人員Raul Jordan發文更新以太坊2.0開發進展。1.更新測試網和以太坊2.0信標鏈瀏覽器;2.合并代碼、Pull Request功能。具體表現為:Initial Chain Sync得到根本改善、API改進和歸檔節點修復、端到端功能測試。此外,即將開展的工作包括:1.實現Prysm數據結構的序列化算法;2.將Slasher 與Beacon節點集成;3.P2P網絡對等修復。[2019/12/3]
隨著權益證明機制順利運轉,我們開始看到鏈上的一些影響。下圖顯示了合并前后的時間對比。正如預期一樣,在避免了挖礦的概率性過程,區塊到達時間為更容易預測的 12 秒(除了幾個錯過的 slot)

在鏈上我們還注意到了最后一個 PoW 區塊包含一個有趣的 NFT 交易包。被選中的幸運提議者(驗證者索引 347963)可以獲得大約 45ETH 的收益。
雖然一些驗證者正在獲取以前發給礦工的大量小費,但其他驗證者卻很難獲得報酬。到目前為止,我們已經注意到合并后至少有 15 個區塊,其中的 EL 費用接收者是一個銷毀地址(例如 0x0000000000000000000000000000000000000000),這可能是由于驗證者未能設置地址,或設置不正確導致的。
對于其他驗證者來說,也有一些不好的消息。合并后的第一次罰沒發生在插槽 4700025 處,驗證者 404680 因為在其他地方啟動了相同的驗證器而被罰沒。一般來說所有的活躍驗證者負責證明一個 slot,出現被罰沒的根本原因可能是節點運營商設置的冗余,這也是一個常見錯誤。為了能夠履行其證明和提案職責并獲得獎勵,驗證者需要盡可能保持在線,因此驗證者很自然地會啟動多個節點。但當驗證者使用相同的驗證者密鑰設置他們的節點時,就可能導致兩次驗證同一個插槽而被罰沒。
設置了錯誤節點并不意味著一定包含惡意意圖,但網絡明確識別每個 slot 的區塊仍然至關重要。
礦工在以太坊網絡的 7 年 PoW 時代所產生的影響是不容忽視的。在合并之前,礦工們獲得了超過 350 億美元的總收入,生產了到目前流通 1.2 億個以太坊中的大約 5000 萬個。
隨著以太坊挖礦的終結,也為 GPU 礦工描繪了一副黯淡無光的圖景。硬件價格不斷下降,而且可開采的其他區塊鏈也沒有足夠的利潤可以獲取。盡管如此,一些礦工似乎正在通過轉向以太坊經典來維持收益。在合并之后,ETC 的挖礦難度立即飆升。

但不幸的是,礦工們無法在 ETC 獲得太多收入,每日收入只有以太坊合并之前的四十分之一。
如果你看過在 2014 年就發表過的以太坊白皮書,會感覺合并成功令人難以置信。在白皮書里就指出,「在未來,以太坊很可能會轉向權益證明模型」。當然在全球范圍內進行如此大規模的網絡升級,同時保持完全的正常運行是一件令人震撼的壯舉。
ForesightNews
個人專欄
閱讀更多
財經法學
成都鏈安
金色早8點
Bress
鏈捕手
PANews
Odaily星球日報
Tags:以太坊LOTSLOTETHVSYS幣會成為第二個以太坊嗎Lots GamingSleepy Sloth Financeeth2.0幣價
作者:Mint Ventures來源:Mint Ventures (ID:ProtocolLabs)我們該怎么定義Web3?對于重要的概念,我們有必要根據自己的理解下一個定義.
1900/1/1 0:00:00NFT 租賃平臺 Rentable 在前幾天宣布停止運營。雖然目前平臺可以取款,但租賃功能現在已被禁用,用戶可在 10 月 13 日前完成取款.
1900/1/1 0:00:00加密資產市場走熊,NFT市場需求隨之大幅下滑,二級市場交易量顯著萎縮。Dune Analytics 數據顯示,8月,OpenSea上的以太坊版本NFT交易量僅有27.3萬ETH,折合4.72億美.
1900/1/1 0:00:00譯者序: 作為區塊鏈早期參與者, Cooper Turley 把我們帶進 DAO 的世界,為我們展示過去幾年各個領域成立的各個新興組織.
1900/1/1 0:00:00「發生什么事了,顯卡怎么跌回原價了?」即刻上,有人在「電腦裝機愛好者」圈子發問,同好網友回復「ETH不能挖礦了」一語點醒網游人.
1900/1/1 0:00:00原文標題:《ArkStream Capital:靈魂綁定代幣現狀和未來方向全解析》原文作者:Larissa??原文來源:ArkStream Capital 公眾號 TL; DR 1.
1900/1/1 0:00:00