BTC/HKD-4.33%
ETH/HKD-2.31%
LTC/HKD-0.62%
ADA/HKD-2.27%
SOL/HKD-1.76%
XRP/HKD-7.19%Web3通過區塊鏈技術為用戶拿回了數據與資產主權,讓用戶自己管理自己的信息與財產,同時也讓用戶進入了黑森林。在CodeisLaw的Web3世界中,與各種合約交互是用戶的基本動作,但沒有開發背景的普通用戶難以識別惡意嵌入合約代碼里的漏洞,極易遭受財產損失。

01
錯誤授權:用戶在與dapp交互時通常需要進行合約授權,某些惡意地址會發起轉移資產的授權請求,若用戶點擊授權,則資產可以被直接轉走機制改動:合約開發者可通過一系列手段更改代幣機制,進行增發、銷毀、改變交易稅等操作貔貅合約:用戶的買賣行為被限制,常見方式為自由買入,對賣出進行限制02
十大避坑工具
針對以上問題,我們整理了十大避坑工具,幫助Web3用戶守護好自己的資產和賬戶。以下工具除了Harpie在發生追回財產事件時需要付0.01ETH的固定費用,以及MistTrack在一個月免費試用期后需要付費訂閱,其他工具均為免費。
數字藝術收藏平臺Verse啟動融資并擬發布新品:金色財經報道,數字藝術收藏平臺Verse在社交媒體宣布即將推出一款最新產品,同時還將向實體畫廊(包括紐約現代藝術博物館)開放其平臺,允許畫廊向訪客展示數字藝術作品,旨在打破線上線下壁壘讓沒有加密貨幣背景的用戶也能參與到數字藝術市場。此外,Verse還宣布啟動新一輪融資,但只允許經過認證的投資者參投,目前 Verse 已推出一個認證網頁供有興趣的投資者申請加入本輪融資。[2023/7/15 10:56:49]

2.1合約風險掃描
Go+Security官網:https://gopluslabs.io/StaySafu官網:https://app.staysafu.org/TokenSniffer官網:https://tokensniffer.com/2.1.1功能與使用場景
功能:檢測合約地址風險,快速獲得簡易審計報告
使用場景:在與某個dApp交互、或在dex上輸入地址購買長尾代幣時,如不確定其智能合約是否存在漏洞及其他風險,可在以上工具的掃描功能中輸入要交互的智能合約地址,查看風險檢測結果
大額轉入:約4827萬美元BTC轉入Coinbase:金色財經報道,2113枚BTC于今日04:32從未知錢包轉入Coinbase,價值約4827萬美元。大額鏈上轉入交易所可能是大戶進場交易。[2023/1/24 11:27:49]

2.1.2項目對比
支持公鏈

安全能力

項目背景

綜合點評
Optimism網絡近24小時活躍地址數上漲13.3%:金色財經報道,據歐科云鏈OKLink Optimism瀏覽器數據顯示,Optimism網絡近24小時新增活躍地址數4055個,同比上漲13.3%,24小時鏈上交易量超2000萬美元。此次鏈上活躍地址的提升,或與9月28日NFT交易平臺OpenSea宣布支持以太坊Layer 2 Optimism有關,截至目前OpenSea市場已累計上線包括Apetimism、Bored Town、MotorHeadz 和 OptiChads在內的多個Optimism熱門項目。[2022/9/29 6:01:34]
Go+Security:覆蓋的公鏈最多,且涵蓋的風險指標更多,可更加全面了解潛在風險Tokensiffer:同樣有較多覆蓋指標,同時每個指標有詳細解釋,可以更加深入理解風險點StaySafu:風險指標和支持公鏈較少2.2錢包防釣魚插件
ScamSniffer
官網:https://scamsniffer.io
PocketUniverse
官網:https://www.pocketuniverse.app/
美國CFTC專員Caroline D. Pham參觀Ripple實驗室:金色財經報道,據Watcher.Guru發推稱,美國CFTC 專員Caroline D. Pham與瑞波首席執行官Brad Garlinghouse一起參觀Ripple實驗室。[2022/9/20 7:06:58]
2.2.1功能與使用場景
功能:下載安裝插件后當連接錢包發起交互時,安全插件會對交互邏輯進行掃描,并彈窗告知安全掃描結果,提示風險
使用場景:某些釣魚合約會通過空投等方式引導用戶授權簽名,當用戶收到陌生空投想變現時,發起的交互將會被識別,并告知用戶交互風險程度

2.2.2項目對比
支持錢包:均為MetaMask
安全能力

USDs/USDC池成為Uniswap Arbitrum上TVL排名第一的流動性池:6月14日消息,根據Uniswap數據,USDs(Sperax USD)/USDC流動性池目前已超越ETH/GMX池,成為Uniswap Arbitrum上TVL排名第一的流動性池。[2022/6/14 4:25:03]
綜合點評:該類工具較為同質化,隨著用戶積累,該類項目可以積累更多風險數據,提升安全能力。
2.3鏈上實時監控
Forta
官網:https://forta.org
功能:監控智能合約地址和錢包地址的狀態變化,并發送狀態至郵箱、Slack、Discord等通訊軟件
使用場景:用戶向Forta輸入想監控的地址,并留下通知方式,便可以獲得實時的鏈上動態,不用實時連接錢包或查看某需要關注的合約地址


支持公鏈:以太坊、Polygon、BSC、Avalanche、Optimism、Fantom、Arbitrum
項目背景:Forta由OpenZeppelin孵化,在2021年10月獲得A16z領投的2300w美金融資,其他投資方包括CoinbaseVentures、TrueVentures、OpenZeppelin等
2.4授權查看與取消
Revoke
官網:https://revoke.cash/
Approved.zone
官網:https://approved.zone/
2.4.1功能與使用場景
功能:查看授權的NFT和Token,可以取消授權
使用場景:許多釣魚智能合約會通過各種場景引導用戶授權自己的簽名,某些授權可能會涉及財產轉移,資產有隨時被轉走的風險,通過該類工具,用戶可以查看自己進行了哪些授權,并可以取消授權

2.4.2項目對比
支持公鏈

項目背景:暫無其他信息
綜合點評:該類工具較為同質化,支持公鏈更多的產品更方便使用
2.5鏈上防火墻
Harpie
官網:https://harpie.io
功能:對資產的交易進行限制,用戶可以提前設置受信任的網絡、應用或朋友的地址,如果有資產被轉到受信任地址之外的地址,Harpie會在執行過程中阻止交易
使用場景:當用戶想進一步降低資產被轉移的風險時,可通過Harpie選擇要保護的資產,并設置該資產可以轉移的白名單地址,當該資產被轉向白名單之外的地址時,交易會被阻斷

支持公鏈:以太坊
項目背景:2022年9月底,Harpie完成450萬美元種子輪融資,DragonflyCapital領投,CoinbaseVentures和OpenSea等參投
2.6鏈上安全數據分析
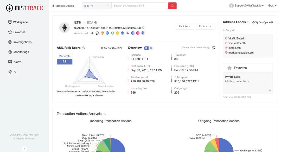
MistTrack
官網:https://misttrack.io
功能:分析目標錢包地址的關聯交易、資金流向等鏈上信息,綜合評估地址風險,同時也能監控某地址,獲得狀態變化推送
使用場景:可以分析自己地址的相關信息,查看是否與風險地址交互過,分析潛在的安全隱患;在發生財產損失后,對損失財產轉入地址進行查看,分析被攻擊的方式,吸取教訓

支持公鏈:以太坊、BSC、Polygon、Avalanche、Tron、IoTeX
項目背景:該項目是由慢霧科技推出的C端安全產品
03
總結
對于剛加入Web3世界的新人來說,安裝防釣魚錢包插件是十分必要的,能夠讓新人充分意識到潛在的風險,從入門就建立好安全意識。對于更加熟悉web3世界的“老韭菜”,在沖項目前,也應該先掃描項目風險冷靜一下,避免被割得不明不白。最后,愿我們在Web3黑森林里安全生存,收獲滿滿!
11月5日,一個巨鯨地址向Binance轉移2300萬FTT。此后FTT的價格開始逐漸走低,由25.4美元跌至22.82美元,跌幅達10%.
1900/1/1 0:00:00城市的出現,是人類文明繁榮的標志。隨著AI技術蓬勃發展,元城市建設也被各國提上了日程。2022年9月2日,以“數智元城貫通未來”為主題的2022世界人工智能大會國際AI城市論壇在上海正式舉行.
1900/1/1 0:00:00從一個BUIDLer和機構投資人的角度,記錄一下這周真正學到/強化的一些dogma,包括不限于大多數人不要嘗試在高波動市場賺近似固收的錢君子不立危墻好用的產品未必是競爭對手做不到精英治理的團隊固.
1900/1/1 0:00:00在我看來,馬斯克是一個無法辦法去推測他的動機的人。他很天才,很多思維和邏輯都很牛逼,但讓人很難判斷這個人他接下來會怎么做,這是第一點。我個人來看,我真的覺得馬斯克收購推特最開始的動機就是他火了.
1900/1/1 0:00:00游戲機制、概念、類型和游戲經濟模型已經被炒作了幾十年。Destiny、Persona5和DeadSpace等游戲除了擁有出色的游戲設計外,游戲元素也同樣受到稱贊.
1900/1/1 0:00:00導言 推特作為社交巨頭終于花落馬斯克之手,開啟了Web2社交平臺向Web3社交協議的進化之旅,在一系列大刀闊斧的改革進程下,我們依稀可以窺見未來的大致方向:引入更多的區塊鏈技術.
1900/1/1 0:00:00